Nexthink spinge i concetti della DEX presso le imprese italiane, grazie a una piattaforma che analizza in maniera esaustiva come i dipendenti usano tecnologie, dispositivi, applicazioni
Per molte aziende la Digital Transformation è una questione più che altro di tecnologie: di volta in volta, si acquisiscono quelle più indicate per le proprie esigenze e le si diffondono in azienda. Il tassello mancante, in questa visione che per molti versi è comunque corretta, sta nel rapporto che i dipendenti sviluppano con le tecnologie stesse. Quanto i nuovi tool sono facili da usare? Dove presentano difficoltà di adozione? Per quali gruppi di lavoratori?
Queste, e altre simili, sono domande con molti risvolti pratici. Se i dipendenti hanno problemi nell'utilizzo delle vecchie e nuove piattaforme digitali, queste non potranno mai portare i risultati sperati. E non si tratta di una semplice questione tecnica: un servizio o una piattaforma possono anche funzionare tecnicamente benissimo, dal punto di vista IT, ma creare comunque problemi ai propri utenti.
Tra i dettami degli ambiti "tecnico-gestionali", come ad esempio l'endpoint management, e la realtà concreta del lavoro digitale c'è, quindi, spesso un gap. Che la Digital Employee Experience, o DEX, cerca di colmare, dando una visione più completa del rapporto quotidiano tra utenti e tecnologie.
"L'obiettivo della DEX è dare quella che definiamo come una vista olistica del dipendente - spiega Donatella Derosa, Enterprise Account Manager Italia di Nexthink, che di DEX si occupa da diversi anni - partendo proprio da questi e non da componenti tecnologici come la rete o il singolo dispositivo. È una concezione più attuale delle altre orientate all'IT, un approccio che le affianca e le completa".
La Digital Employee Experience è un tema di cui si parla da diversi anni ma che da relativamente poco tempo sta assumendo una notevole importanza nelle strategie aziendali collegate all'evoluzione del workplace digitale. Il suo obiettivo principale, secondo le teorizzazioni di Gartner, è migliorare l'esperienza che i dipendenti fanno delle nuove tecnologie per come sono implementate in azienda.
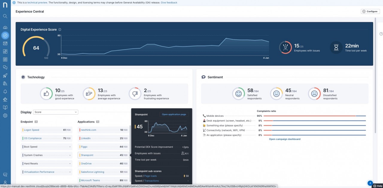
Per questo le piattaforme di DEX analizzano grandi quantità di metriche e dati raccolti da endpoint, applicazioni e dipendenti, contestualizzandole con altri dati operativi e organizzativi. Il risultato, idealmente, sono insight che attivano azioni di ottimizzazione di hardware o software, ma anche di "motivazione" dei dipendenti a usare tecnologie e strumenti in modo diverso e migliore.
"Sin dall'inizio dello sviluppo della sua piattaforma Nexthink ha capito che la sola telemetria tradizionale non era sufficiente, serviva qualcosa di più: la voce del dipendente", spiega Alamo Pizzini, Senior Solution Lead Italia di Nexthink. Così la software house ha realizzato una soluzione in cloud - Nexthink Infinity - che insieme alle classiche metriche operative tecniche raccoglie anche quelle di "sentiment".

Se le metriche tecnologiche sono idealmente oggettive, raccogliere il sentiment del dipendente permette di avere anche la sua visione soggettiva, sapere cioè come percepisce la qualità e il funzionamento dei tool che utilizza. Questo è possibile, in Infinity, grazie alle Campagne. In estrema sintesi, si tratta di questionari personalizzati che appaiono come notifiche sui dispositivi degli utenti. Le risposte che questi danno alla singola campagna forniscono una idea precisa di come valutano il particolare aspetto esaminato dalla campagna stessa.
Le Campagne sono in effetti un canale di comunicazione a due sensi. Servono a raccogliere opinioni ma possono anche essere usate per informare. Raccolgono il feedback dei dipendenti, ma sono usate anche nella parte di remediation, per indicare operazioni da eseguire, o per segnalare e dettagliare anomalie, come il blocco della posta elettronica o il malfunzionamento di un servizio.
I dati di telemetria e le informazioni raccolte con le Campagne vengono analizzate da Infinity e combinate con altre informazioni provenienti da sistemi diversi. La piattaforma di Nexthink può trasmettere le sue analisi ad altre di IT ed endpoint management, grazie a varie integrazioni native, ma anche attivare direttamente azioni di comunicazione e remediation, grazie al suo proprio modulo di automazione.
Nexthink è presente direttamente in Italia dallo scorso maggio. Sta sviluppando il suo canale, che al momento conta quattro partner con l'obiettivo di dieci entro fine 2023, e si muove per cavalcare il sempre maggiore interesse delle imprese per la DEX. "Anche da noi il tema Digital Employee Experience è in rapida crescita", spiega Donatella Derosa: "Ci sono già grandi clienti che usano la nostra soluzione e, se è vero che le grandi aziende sono le più mature lato DEX, c'è comunque tanto terreno fertile in tutti i settori".
Donatella Derosa, Enterprise Account Manager Italia di Nexthink, e Alamo Pizzini, Senior Solution Lead Italia
D'altronde, sottolinea Alamo Pizzini, le strade per arrivare a piattaforme come Nexthink Infinity sono molte: "Quasi tutti partono dalla parte di riduzione incidenti, in cui Infinity permette di passare da un approccio reattivo a uno proattivo in cui i problemi si possono anticipare. Un approccio più strategico parte dalla DEX in sé, con l'obiettivo di migliorarla e di adattarsi a nuovi scenari di lavoro. Alcuni clienti adottano Infinity in progetti di vera e propria Trasformazione Digitale del workplace, quindi in una logica anche più ampia".
La crescita di Nexthink in Italia dipenderà anche dal suo canale, perché l'azienda ha un modello di vendita tutto indiretto che coinvolge sia partner locali, sia partner globali di grandi dimensioni. Il ritratto del partner ideale? "Sono le realtà che già offrono servizi per la parte di endpoint management - spiega Donatella Derosa - perché possono usare Infinity per aggiungere servizi a valore a quello che già propongono. Cosa che fanno ad esempio gli MSP".